Monitor CCTV cameras, switches, servers, and all network devices from a single, intuitive dashboard. One-click auto-setup on any Windows machine.
Devices Monitored
Uptime
Alerts
Our intelligent installer handles everything automatically. No technical expertise required.
Download Installer
Run as Administrator
Done! Access Dashboard
Includes .NET 8 Runtime, SQL Server Express, and all dependencies
Everything you need to monitor, manage, and secure your network infrastructure
Automatically discover all devices on your network including CCTV cameras, switches, routers, and servers. Supports SNMP v1/v2c/v3.
Specialized monitoring for Hikvision, Dahua, and ONVIF cameras. Check RTSP streams, detect video loss, and monitor ANPR camera health.
View all devices on an interactive map with real-time status indicators. Click markers for instant device details and latency charts.
Instant notifications when devices go offline. Configurable thresholds, cooldown periods, and daily summary reports with archive group support.
Live latency charts, historical trends, and performance metrics. Track uptime percentages and response times for all your devices.
Create your own device types with custom fields. Perfect for specialized equipment, IoT devices, or unique monitoring requirements.
Optimise your network with our free AI‑powered calculators and analyzers
Estimate required bandwidth based on device count and usage type. Get AI‑powered upgrade recommendations.
Launch Tool →Calculate financial loss from network downtime and receive AI‑generated redundancy advice.
Launch Tool →Simulate real‑time network traffic analysis. Visualise packet data and identify anomalies.
Launch Tool →Calculate IPv4 subnets: network address, broadcast, usable IP range, and wildcard mask.
Launch Tool →Find geolocation, ISP, ASN, and timezone for any IPv4 or IPv6 address.
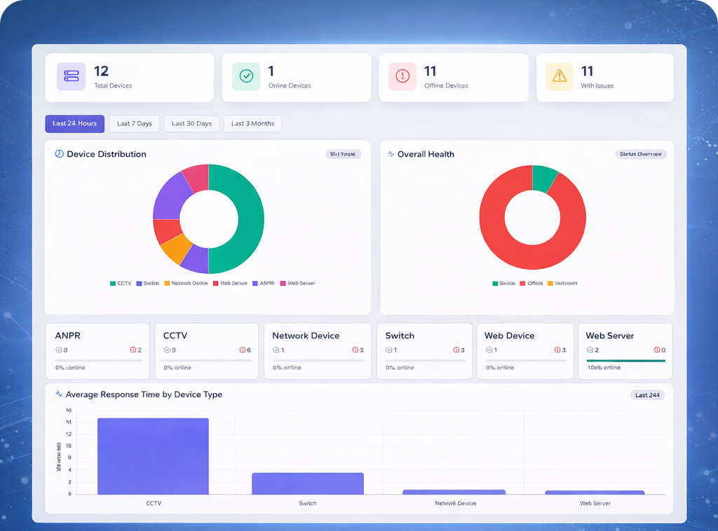
Launch Tool →Real screenshots from the Infusionicsoft NMS application

Real-time statistics and device distribution charts

Automatically scan subnets and detect devices

Grid view with status indicators and mini latency charts

Generate detailed CSV reports with filtering
Lightweight and optimized for any Windows environment
Windows 10/11
Server 2016+ supported2.8 GHz dual-core
4+ cores recommended8 GB RAM
16 GB for 500+ devices20 GB free space
SSD recommendedSQL Server Express
Auto-installed1 Gbps NIC
Static IP recommendedChoose the license that fits your needs
1-day demo with 5 devices
1-year license for 1000 devices
Permanent license with unlimited devices
All payments processed securely through PayPal. We never store your payment details.

Join hundreds of companies using Infusionicsoft NMS
Everything you need to know about Infusionicsoft NMS
UAE | Saudi Arabia | United Kingdom | Canada